Projects
The reference projects below are provided for informational purposes only and are projects in which our company owner and engineers took part.
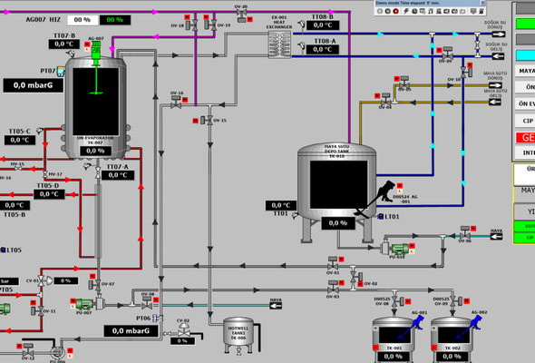
Fermantation Plant Automation and E&I works
S7-1500, WinCC V7.2
- PLC & MCC panel design and fabrication,
- PLC & SCADA Programing,
- Electrical & Instrument Installation,
- Lighting
- Lightning and earthing,
- MDP design and fabrication
- Transformer and MV Cabinet supply and installation
Rompak -Romania
Sulphonated Napthtalene Plant Automation and E&I works
S7-300, WinCC 6.2 , 950 I/O
- PLC & MCC panel design and fabrication,
- PLC & SCADA Programing,
- Electrical & Instrument Installation,
- Lighting
- Lightning and earthing,
- MDP design and fabrication
KMT Polymer - Turkiye
IDY Plant Automation and E&I works
S7-1500, WinCC V7.2
- PLC & MCC panel design and fabrication,
- PLC & SCADA Programing,
- Electrical & Instrument Installation,
- Lighting
- Lightning and earthing,
- MDP design and fabrication
- Transformer and MV Cabinet supply and installation
Rompak-Romania
Polyol System House Automation and E&I Works
S7-300, WinCC 7.0 , 1200 I/O
- PLC & MCC panel design and fabrication,
- PLC & SCADA Programing,
- Electrical & Instrument Installation,
- Lighting
- Lightning and earthing,
- MDP design and fabrication
Hunstman- UAE
Hair Conditioner Production Unit Automation
S7-300, WinCC 7.0 , 800 I/O
- PLC & MCC panel design and fabrication,
- PLC & SCADA Programing,
- Electrical & Instrument Installation,
- Earthing,
Loreal | Canan Kozmetik - Turkiye
Mingecevir Water Treatment Automation
S7-300, WinCC 7.0 , 800 I/O
- PLC & MCC panel design and fabrication,
- PLC & SCADA Programing,
Azerbaijan
H28 Machine Automation
S7-300T, WinCC 7.0 , 500 I/O
- PLC & MCC panel design and fabrication,
- PLC & SCADA Programing,
Vicrila Glass - Mexico
Bulk Handling System Conveyor Automation System Modernisation
S7-400 and S7-300 , WinCC 7.0 , 2400 I/O
- PLC & MCC panel design and fabrication,
- PLC & SCADA Programing,
- 2 set Stacker Modernisation
- 2 set Bridge Type Reclaimer Modernization,
- Wifi Communication system design and installation
Kardemir Iron Steel - Turkiye
Plant Automation and E&I
S7-300, WinCC 6.2 , 850 I/O
- PLC & MCC panel design and fabrication,
- PLC & SCADA Programing,
- Electrical & Instrument Installation,
- Instrument earthing,
- MCC Cabinet supply and installation
Pakmaya- Turkiye
Ceyhan Wastewater Treatment
S7-300, WinCC 7.0 , 850 I/O
- PLC & MCC panel design and fabrication,
- PLC & SCADA Programing,
- Electrical & Instrument Installation,
- Instrument earthing,
- MCC Cabinet supply and installation
Strabag - Turkiye
Evoparation Plant Building Construction
- Foundation works,
- Rebar installation,
- Concrete pouring,
- Steel structure assembly
- Cladding
- Tank & Equipment assembly
- Piping
Rompak- Romania
Fermentation Plant Building Construction
- Foundation works,
- Rebar installation,
- Concrete pouring,
- Steel structure assembly
- Cladding
- Tank & Equipment assembly
- Piping
Rompak- Romania
IDY Plant Assembly
- Tank & Equipment assembly
- Piping
Rompak- Romania
2 set Bucket-Wheel Stacker Reclaimer Supply and Assembly
- DCS (PCS7) | HMI | SCADA system design and programming
- Electrical & Instrument Installation
- Mechanical assembly
- Exiting Stacker Reclaimer Disassembling
